欢迎访问盐城标耐阀门制造有限公司网站!
语言选择: ∷ 

减温减压装置概述与技术解析

发布时间:2025-03-19浏览次数:84
概述

减温减压装置是现代工业中广泛应用于热电联产、集中供热(或供汽)以及轻工、电力、化工、纺织等领域的关键设备。它主要用于调整蒸汽的压力和温度,以满足不同工艺流程的具体需求,并实现余热的高效利用。该装置不仅能够确保系统的安全运行,还能显著提升能源利用率,降低运营成本。
图片
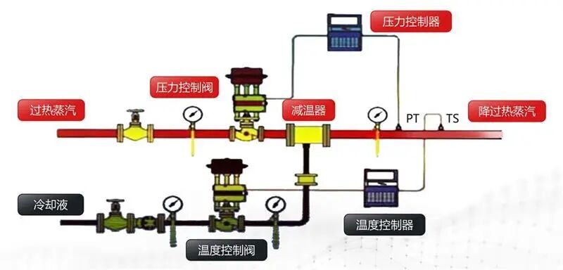
结构组成

减温减压装置通常由以下几个主要部分构成:

1

减压系统

•减压阀:用于精确控制蒸汽压力。

节流孔板辅助调节蒸汽流量,确保稳定输出。

2

减温系统

•给水调节阀/可调喷嘴:通过喷射冷却水来降低蒸汽温度。

•截止阀、节流阀控制冷却水的流量,保证减温效果。

3

安全保护系统

•安全阀、止回阀防止系统超压,保障设备及人员安全。

4

管路系统

•蒸汽管道、蒸汽混合管道、过渡管、减温水管:连接各部件,确保蒸汽顺利传输。

5

配套附件

•包括但不限于双金属温度计、压力表、法兰、衬垫等,确保整个系统的正常运作。

应用领域

减温减压装置在多个行业中扮演着至关重要的角色:

•火力发电厂:锅炉产生的过热蒸汽经过减温减压后,可以为汽轮机提供适宜的工作条件,避免因高温高压导致的设备损坏。

•化工、轻工、医药、食品加工:这些行业中的许多生产工艺需要使用饱和蒸汽而非过热蒸汽,因为后者可能会由于低传热系数而影响效率。此外,某些特定工艺对蒸汽的压力和温度有严格要求,减温减压装置能够确保符合标准。

•其他行业:如石化、纺织、橡胶、造纸、烟草、制药等,也广泛应用减温减压装置以优化生产过程中的能量利用。

图片
分类方法

根据不同的应用场景和技术特性,减温减压装置可以按照以下方式进行分类:

1

按结构形式

•一体式减温减压装置(WY型):将减温和减压功能集成在一个单元内。

•分体式减温减压装置(Y-W型):分别独立设置减温和减压组件。

•单独的减温装置(W型)或减压装置(Y型):针对特定需求设计。

2

按蒸汽参数

•中温中压减温减压装置:适用于P1≤3.82 MPa,T1≤425℃的情况。

•次高压减温减压装置:适用于P1≤5.4 MPa,T1≤485℃的情况。

•高温高压减温减压装置:适用于P1≤10 MPa,T1≤540℃的情况。

性能指标
1

出口蒸汽流量Q

变化范围为30%Q~100%Q,适应多种工况下的调节需求。

2

额定出口蒸汽压力P2偏差范围

•当P2<0.98MPa时,允许偏差为±0.04MPa;

•当P2≤3.82MPa时,允许偏差为±0.06MPa;

•当P2>3.82MPa时,允许偏差为±0.15MPa。

•调节精度不低于2.5级。

3

出口蒸汽温度T2

•必须达到或超过饱和温度。

•允许偏差为±5℃。

•调节精度不低于2.5级。

4

噪音水平

正常运行时,距减温减压阀出口中心线同一水平下游一米处测得的噪音音级应不大于85分贝。

特点优势

•减压系统:采用双阀座结构,具有较小的不平衡力,大范围内的平稳调节,无卡阻现象。

•减温系统:运用文丘里效应加笛管喷嘴的方式,无传动部件,确保减温水充分雾化,喷嘴拆装便捷,易于维护。

•模块化设计:对于恶劣工况或特殊蒸汽条件(如小流量、低压力),可以选择分离式的减温或减压方案,灵活性高。



微信扫码微信扫码 关注我们

  • 24小时咨询热线021-51138860

  • 移动电话15221570163

 地址:上海市嘉定区金沙江西路1555弄慧创国际B区381号3楼 苏ICP备2024067431号-1 XML地图